
Efter att ha avverkat några hundra telegrafiförbindelser på 80 m är det dags att utvärdera stationen på telefoni. Den medföljande mikrofonen är försedd med gummitratt som är tänkt att sluta tätt om läpparna. -Tala högt och tydligt! Så står det i manualen.
Redan när stationen anlände från surpluslagret i Italien förra året gjordes några försök på telefoni. Visst fungerade det men precis som det stod i manaualen gällde det att TALA HÖGT. Därefter stoppades mikrofonen ner i lådan och det blev telegrafi för hela slanten.
I samband med planerna på att dra igång ett AM-nät för att testa hur de gamla stationerna fungerar i verkligheten blev det aktuellt att kika närmare på hur AM-moduleringen gick till och om det möjligtvis skulle gå att få lite högre mikrofonförstärkning.

Slutsteget med sin 807:a moduleras på styrgallret. Detta är en simpel metod som är känd för att vara ganska känslig för belastningsvariationer på anodsidan, ge dålig modulation med mycket distortion. I mitt exemplar lät modulationen förskräcklig. Vid närmare granskning av schemat och många kontrollmätningar senare visade det sig att ett motstånd hade ökat markant i värde och som medförde att den negativa spänningen på styrgallret var alldeles för hög. Röret var nästan helt strypt och endast topparna i moduleringsspänningen förmådde påverka strömmen genom röret. Nära nog klass C alltså.
Genom att justera R16A (längst ner till vänster) gick det att höja upp bärvågseffekten till c:a 5 W från den ursprungliga knappa 1 watt. Detta medförde att "ljudkvaliteten" blev betydligt bättre samtidigt som det inte längre räckte med att TALA HÖGT i mikrofonen. Genom att trycka gummitratten hårt mot munnen och SKRIKA ÄNNU HÖGRE så blev det lagom mycket modulation. Det lät dock ännu värre än tidigare.
Närmare studium av diverse dokumentation och injusteringsanvisningar från de fabriker som tillverkade SET19 på 40-talet gav klart besked. Man hade avsiktligt gjort en kompromiss mellan lägsta antalet komponenter och en begriplig AM, d v s det fick bli så bra det nu kunde bli. Vidare påpekas i några handhavandebeskrivningar avsedda för stridsvagnsbesättningarna att mikrofonen med sin gummitratt var avsedd att dämpa det omgivande bullret och att det var nödvändigt att TALA HÖGT för att få förbindelse.
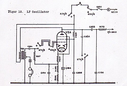
Att förstärkningen är låg kan man förstå av schemat som för övrigt är en ganska sinnrik historia.

I läge mottagning fungerar den som AM-detektor, med både signaldiod och AVC-diod samt LF-förstärkare och driver ut de medföljande 200 ohm:s hörtelefonerna så till den milda grad att man riskerar bli permanent hörselskadad.

I läge sändning använder man anodlindningen till utgångstransformatorn som en LF-spärrdrossel och tar ut moduleringsspänningen i den kapacitiva spänningsdelaren C22B / C15E där den leds vidare via R76 till slutstegets 807:a och styrgallret. Mikrofonen ses längst till vänster i schemat. Återstår att undersöka om det går att justera värdena på dessa tre komponenter för att möjligtvis hämta hem några dB mer förstärkning - annars får det bli en extern mikrofonförstärkare som kan gömmas i den mycket orginella och faktiskt också greppvänliga trattmikrofonen.
Den tredje funktionen i denna sinnrika konstruktion är att man utnyttjar samma rör och samma transformator för att åstadkomma tonmodulerad telegrafi, det som förr kallades A2. Schemat nedan visar principen och i verkligheten är det ett virrvarr av trådar och omkopplare som skiftar runt en mängd komponenter för att få dessa tre helt skilda funktioner kring ett och samma rör. Medhörningen i hörtelefonerna som för övrigt inte går att ställa ner ger garanterat permanenta hörselskador. Ytterst märkligt. Samma fenomen har konstaterats för fyra olika stationer nu.

Här kan vi se att LF-förstärkaren nu försetts med återkoppling och blivit en ton-oscillator som modulerar slutröret på samma sätt som vid telefoni. Genialt får man väl säga. Konstruktionen är från slutet av 30-talet.
Den skarpsynte läsaren har säkert noterat att telegrafinyckeln ligger kopplad i serie med anodspänningen och det gäller därför att vara försiktig. I ett servicemeddelande som utgavs på 40-talet konstaterades att man haft problem med att radiopersonal fallit omkull när de tryckt ner nyckeln med ena handen och med andra handen försökt stämma av till max uteffekt. Grovavstämningsratten är nämligen av metall och det var nog inte så trevligt. Då många stationer redan var i drift i stridsvagnar och jeepar löstes problemet genom att ta fram en helkapslad telegrafinyckel med isolerad arm och som ersatte den oisolerade originalnyckeln.
Problemen löstes inte helt. Radiooperatörerna invaggades i falsk säkerhet och när de lyfte på locket för att justera fjäderspänningen eller kontaktavstånden föll de omkull igen. Det gäller att tänka hela vägen fram. Kanske visste inte radiokonstruktörerna att man som telegrafist gärna vill ställa in telegrafinyckeln så den känns bra.
Med "modern teknik" går det att stoppa in ett litet nästan ljudlöst miniatyrrelä eller ännu bättre optokopplare och nyckla säkert.
